
이 글은 일프로 선생님의 쿠버네티스 어나더 클래스 지상편을 수강하고
복습 메뉴얼을 가이드에 따라 작성한 포스팅입니다

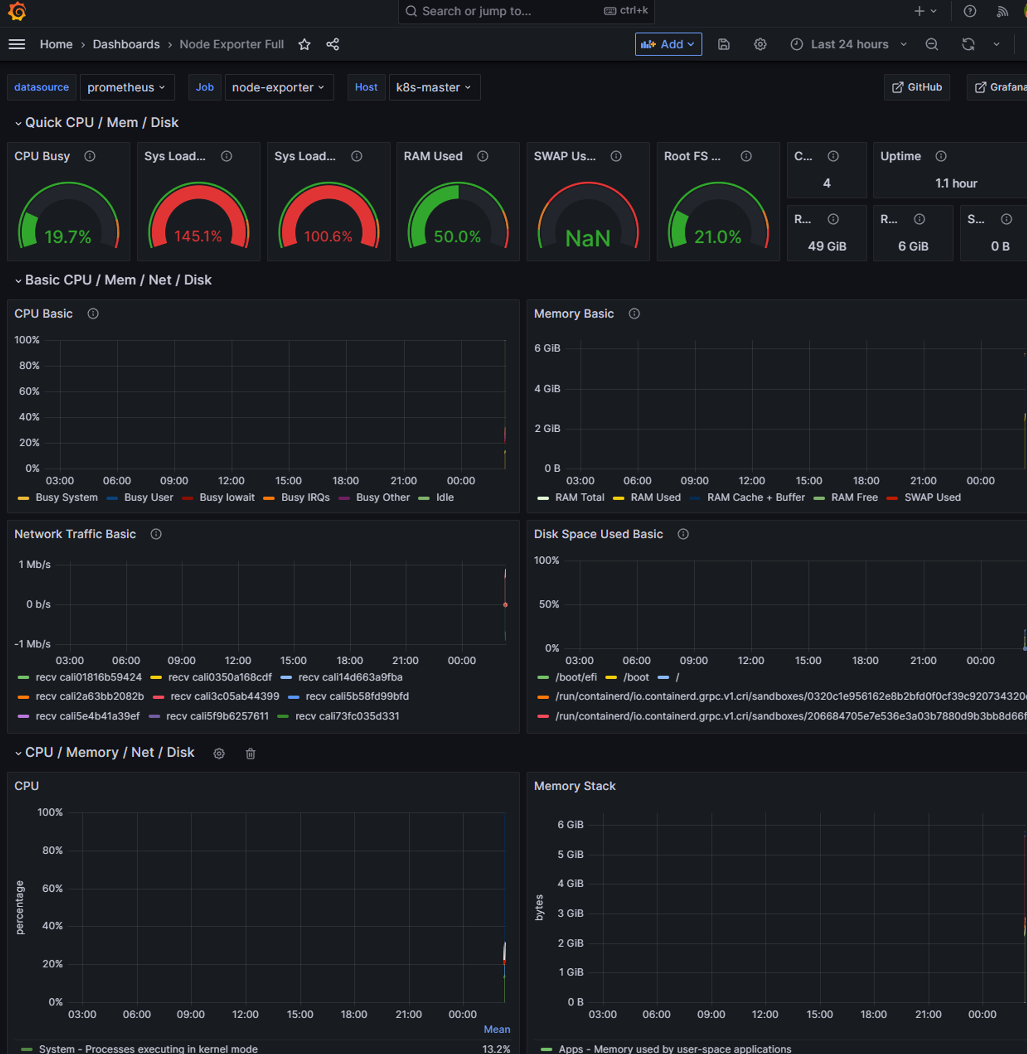
저 위 그라파나를 정말 쉽게 설치할 수 있다
오랜만에 보는 그라파나... 정말 이쁘지 않은가?? :)
환경설정 Set up 가이드
쿠버네티스 생태계
아래는 쿠버네티스가 클라우드 생태계를 영역별로 카테고리화한 것이다

응.. 그렇다 저게 다 쿠버 생태계 위에서 함께하는 앱이다 (하하하)
물론 다 볼 필요는 없다
어떤 것을 포함하고 제외할 지를 살펴보자
쿠버 관련 교육 파트너 업체 → 제외
카오스 엔지니어링은 메인 영역이 아니다 → 제외
CNCF 멤버는 회부를 내고 제품 홍보나 등급별 혜택 여부다 (앱의 품질과는 관계 없다는 뜻)
따라서 비 멤버라도 생태계에 영향력 있는 제품들이 있다
Graudated: CNCF의 졸업단계의 성숙한 프로젝트
Incubating: 현재 성숙되어가는 프로젝트
Archived: 프로젝트가 비활성화되어 더 이상 기술 지원이 없음 -> 제외
SandBox: 아직 실험 단계 프로젝트 -> 제외
이 중에서 Github Star가 적은 Graudated 제외,
Github Star 많은Incubating 포함을 한다
그래서 정리하면 아래 정도로 요약된다고 한다

모니터링/로깅 환경 개선

하지만 쿠버네티스를 사용한다면 아래와 같이 바뀐다

그 외
- Traffic Routing
- Self-Headling
- AutoScailing
- RollingUpdate
서비스 안정화
기존에는

(1)
VM담당자가 인프라 OS 및 App 관련 세팅을 한다
(2) + (3)
웹서버 관리자가 IP 세팅을 한다 (+ 앱 기동)
그러나 이 단순한 작업이 운영 상황에서는 쉽게 하기 어렵기 때문에
실제로는 기존 서비스에 영향도가 낮은 시간대인 야간이나 주말에 작업을 진행한다
(4)
모니터링 담당자는 앱이 기동을 한 것인지 모를 수도 있다
배포 통보를 받게 되면 그제서야 모니터링 담당자는 모든 App이 표시되도록 설정을 한다
쿠버에선

- 쿠버 담당자에게 pod 증설 요청
- pod 증설 커맨드 입력 -> 새로운 pod 생성
- 생성과 동시에 IP 할당 및 모니터링 설정도 자동으로 완료
인프라 환경 관리의 코드화
- 인프라에 대한 히스토리 관리가 편해짐
→ 누가 작업을 했는지 추적이 쉽게 가능 - 인프라 환경별 파일 생성
여건이 될 때 미리 구성이 가능하다 - 반복 작업이 없으므로 퀄리티 향상에 집중 가능
- 인프라 작업시 경험이 녹아있는 코드를 활용 가능
'Infra, DevOps > 인프런 k8s 복습인증' 카테고리의 다른 글
| [일프로님 k8s 복습인증] 5. App기능으로 이해 Probe (2) | 2024.02.05 |
|---|---|
| [일프로님 k8s 복습인증] 4. Object 그려보며 이해하기 (0) | 2024.01.24 |
| [일프로님 k8s 복습인증] 2. 쿠버네티스 무게감 있게 설치하기 (0) | 2024.01.23 |
| [일프로님 k8s 복습인증] 1. 컨테이너 한방 정리 (0) | 2024.01.23 |
hi hello... World >< 가장 아름다운 하나의 해답이 존재한다
포스팅이 좋았다면 "좋아요❤️" 또는 "구독👍🏻" 해주세요!